To successfully deliver what you’ve promised to your clients and stakeholders, you need a great strategy that can allocate both human capital and non-human resources. It can be challenging to do this without clear, real-time data to back up your decisions.
Resource management software — or work management software that supports capacity and workload planning — can act as your proverbial right hand.
It’s easy to get distracted by workflow management when you’re handling so many different projects at once. Your leadership team may not have the time to zoom out from the day-to-day and think about how the company’s available resources are applied to each project. As a result, you may not have the best understanding of how profitable your client work is, or where your talent may be put to better use.
While you can keep your business afloat without them, specific resource management tools expand what’s possible for your business because they:
<10-profitability-essentials>
Let’s look at key features of some of the top platforms with resource management solutions and capabilities:
Time-tracking software options
Project management tools that feature workload planning
Reporting solutions that can be used for resource planning
Time-tracking software is more than just a centralized record of actual time spent on tasks. If you choose the platform that’s best suited for your business, it can be an essential resource utilization and decision-making tool, including for capacity planning. Below are five time-tracking platforms frequently used by service providers.

Built for professional services firms looking to connect every stage of client work in one place, Accelo is an end-to-end client work management platform. While it’s much more than a time management solution, the platform is known for its intuitive approach to time tracking. Accelo’s automated timers help your team easily track every billable minute, and its full suite of sales, project management, ticketing, retainer management and billing tools support all of your business’s other essential functions.

Request a personalized quote for your business time tracking and resource management needs. See how integrated time tracking can support your business: schedule a demo of Accelo today.
See how integrated time tracking can support your business: sign up for a demo of Accelo today.
Forecast, a Professional Services Automation platform, uses AI-powered timesheets to register time and build a solid foundation for accurate reporting and forecasting.
.webp)
Request a personalized quote for your business time tracking and resource management needs.See how integrated time tracking can support your business: schedule a demo of Forecast today.
Harvest is a time-tracking software that offers flexible timesheets and the ability to invoice clients and accept payments directly through the platform. Its range of reports goes beyond simple time logs to display a bird’s-eye view of team capacity, project resources, project costs and more in a variety of visual formats.
Harvest offers a 30-day free trial for both of its tiers:*
Hubstaff is a time-tracking and employee-monitoring software with productivity features built to help businesses gain insight into employee workload. The app tracks employee activity using manual and automated tools, including URL and GPS location tracking. Hubstaff sets employee time limits and collects data in detailed timesheets and reports.
Hubstaff offers a 14-day free trial and four pricing tiers:*
Timely is an automated time-tracking app with built-in project and resource management, payroll and capacity planning capabilities. The platform allows businesses of all sizes to easily track employee time, monitor project tasks and budgets and access full visibility over team performance.
Timely offers a 10-day free trial and four pricing tiers:*
Toggl Track is a time-tracking tool with timesheets, billable time reports and budgeting features. Users can solely use timers or customize them with details like tags to categorize segments of time. Toggl Track can also be used to calculate payroll for both employees and contractors.
All new users get a 30-day free trial of Toggl Track Premium, and there are four tiers to choose from:*
A robust project management software is essential to client work, but to maximize efficiency and optimize resource allocation, your team needs to have access to more than project schedules and task management tools. Here, we cover five project resource management platforms that have features to support team collaboration and workload planning.
Accelo is known for taking project management to the next level — it helps professional services firms connect project work with every other stage of client work. Expand visibility and increase profits with a full suite of sales, project management, ticketing, retainer management and billing tools in one single platform.

Request a personalized quote for your business project management and resource management needs. Schedule an Accelo demo to preview how project and resource management tools work together.
Sign up for a demo of Accelo to preview how project and resource management tools work together.
Forecast, a Professional Services Automation platform, uses AI-powered timesheets to register time and build a solid foundation for accurate reporting and forecasting.Forecast’s project management solution unifies planning, tracking, and delivery—helping teams stay aligned, hit deadlines, and optimize resources for every project.

Schedule a demo of Forecast to receive a quote.
ClickUp is an all-in-one productivity platform with project management and time-tracking features to help teams collaborate on project planning, organization and execution, among other client work functions. The platform offers goal tracking, a variety of views and convenient dashboards to track project progress. All pricing tiers include Slack integration for better team communications and productivity.
ClickUp offers five pricing tiers, including a free plan:*
READ NEXT: Accelo vs. ClickUp
LiquidPlanner is a project management solution that helps teams plan projects, collaborate on tasks and manage resources with planning intelligence tools like predictive scheduling, change tracking and built-in time tracking.
LiquidPlanner offers a 14-day free trial and three pricing tiers:*
Scoro is a systems-oriented project management platform that helps consulting firms and other professional services providers manage complex projects. With customizable project templates and ample integrations, Scoro is flexible for various use cases and industries.
Scoro offers a 14-day free trial and has four pricing tiers, each with a five-seat minimum:*
READ NEXT: Accelo vs. Scoro
Wrike is a work management tool that consolidates internal and external communication for teams of all sizes. The user interface provides at-a-glance project progress and tracks goal progress for multiple teams within an organization.
Wrike offers a 14-day free trial and five pricing plans:*
READ NEXT: 10 Wrike Alternatives to Consider
Having the tools to track and manage your resources is key, but quality reporting is what allows you to make the most of your data and metrics. Clear reporting on resource availability helps managers provide accurate estimates and stick to project timelines. Meanwhile, financial reports give resource capacity management planners the deeper business intelligence to efficiently apply the right resources.
Here, we cover five resource scheduling software platforms that provide sharp insights into time management while preventing your team from feeling overbooked.
Accelo not only provides ultimate visibility over client work with its full suite of sales, project management, ticketing, retainer management and billing tools, but it generates meaningful reports. Instead of having to connect and pay for a third-party platform, you can use Accelo to access all of your team’s essential data via easy-to-read and real-time reports on profitability, utilization, outstanding invoices and more.

Request a personalized quote for your business reporting and resource management needs. Schedule an Accelo demo today to learn how to gain complete operational visibility.
Start generating better reports today: sign up for a demo here.
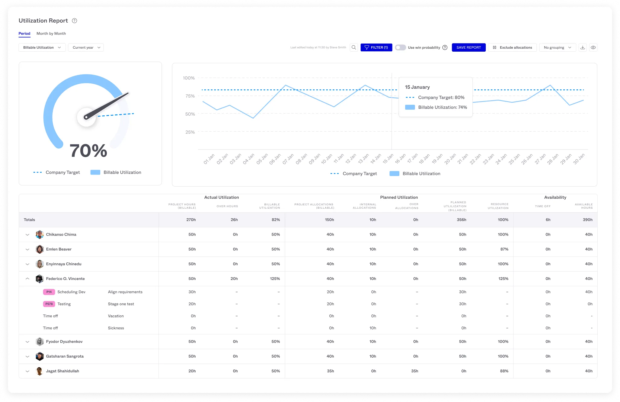
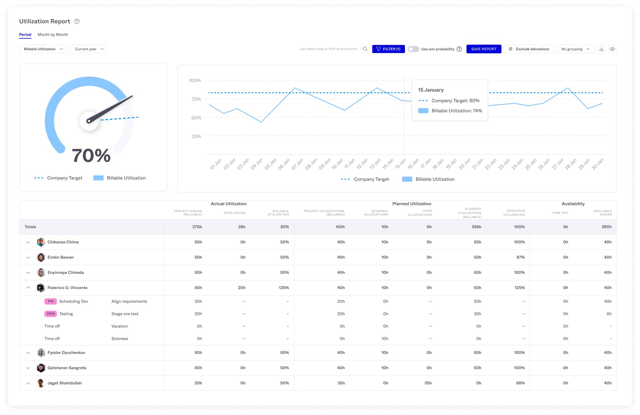
Forecast’s Utilization Reports provide real-time insights into team capacity, comparing planned vs. actual utilization, enabling informed decisions on resource allocation and workload management.

Schedule a demo of Forecast to receive a quote.
Kantata, formerly Mavenlink and Kimble, offers project management, business intelligence, operations management, resource management and task management features. The newly merged platform touts its suite of integrations as a customizable solution for professional services firms.
Kantata's pricing starts at $59 per user per month with the option of unlimited users. Actual pricing will vary depending on individual business needs, and additional pricing details must be requested on their website.*
READ MORE: Accelo vs. Kantata
Mosaic is a resource and workforce management software featuring AI-powered tools for scheduling, team building and more. The platform makes project planning and resource capacity planning simpler and more efficient. Mosaic also features budget, time tracking and project management tools and reporting dashboards, including customizable heatmaps.